CCUC (Cloud-Connected UC) on CUCM 14
What is CCUC?
Cloud-Connected UC (CCUC) is a suite of Cisco Webex cloud services with a single global view to manage on-premises UC and Unified CM cloud services. It provides a centralized cloud-based tool for analytics, upgrades, and troubleshooting.
Generate CCUC Agent File on Webex Control Hub
We must set up the on-premises devices in our organization to communicate with the Control Hub. Once the devices are connected, we can view telemetry and analytics information for those devices on the Control Hub.
First, go to admin.webex.com, go to Connected UC, and choose Enable Connected UC
Then we’ll create Agent COP file that we will install on our on-prem CUCM deployment. Click Get started.
Then enter a name, and save.
After that it will start creating the Agent file. Once it finishes, download the file.
Then we set the cluster name, then save.
Lastly, we will need the Organization ID for later so lets grab it now
Install the Agent File on CUCM
Put the downloaded Agent File on a FTP server, and access the CUCM though the web UI.
Go to OS Administration » Software Upgrade » Install/Upgrade
Point it to the FTP Server.
The Agent cop file should show up as an option here, click next.
The installation should take a minute to complete
Install the Agent File on IM&P
Next, we install the file on IMP.
With versions 12.5SU4, 14, and above, the agent files are already installed; however, they just need to be configured and enabled.
Access the CLI through SSH, and run this command to onboard the Organization ID
1
utils ucmgmt organization <organization_id>
After that, enable the agent with this command
1
utils ucmgmt agent enable
Check the status with this command
1
utils ucmgmt agent status
1
2
3
4
5
6
7
8
9
10
11
12
13
Agent Config Information:
Verification Code: LZK4EHD+
Installed UCMGMT Agent version: 20201211-VOS
Agent's organization id: #############
Agent Runtime Information:
Agent process is running.
Agent process is enabled.
Agent watchdog is enabled.
Agent is not verified in Webex Control Hub.
Recent agent logs:
2023-08-08T03:45:33Z cloud_agent (pid:16742) -> INFO No usable command_type found ''. Setting to default 'REGISTER'
Configure CCUC on the Webex Control Hub
Go to Connected UC » Inventory, we should see an Unassigned group containing 2 nodes. Click resolve
Then verify the assignment and choose the cluster group that was created eralier.
Enable Webex CCUC Services in Control Hub
On Control Hub, go to Services » Connected UC » Inventory » Details » Details, select Service Management
Then just enable everthing as we see fit here
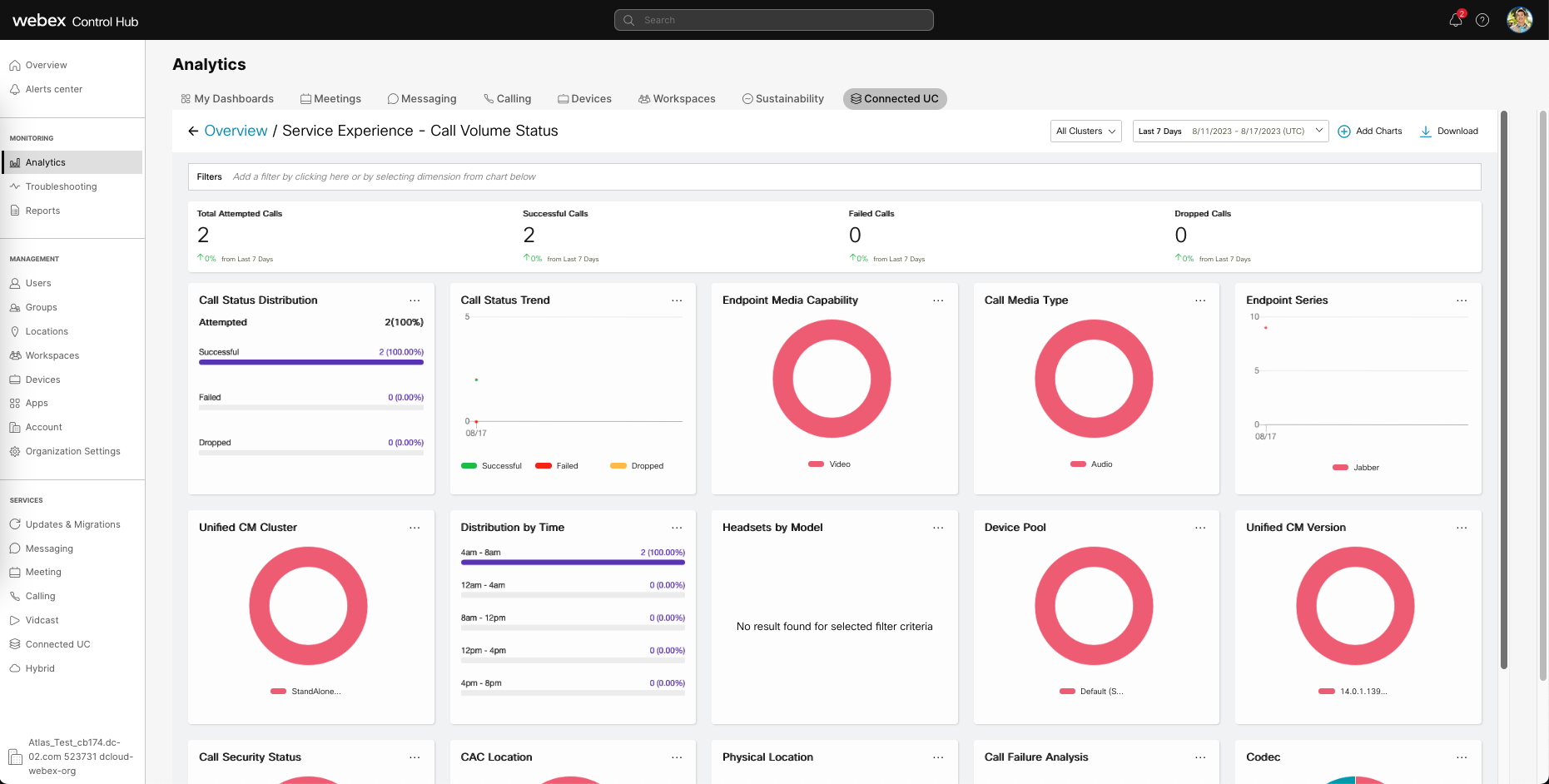
Analytics on CCUC
Now that everything is set up, give it couple hours until the data shows up on Webex Control Hub.
Once it does, we’ll be able to see it on Analytics » Connected UC
Each card can be expanded to visualize even more data
And if we click Download, we’ll be able to get the csv data. The process used to get this data was painful with CDR, but now it is so much more accessible with CCUC.
Web-RTMT
CCUC also gives us Web-RTMT, a web version and easier way to access RTMT (Real Time Monitoring Tool).
On Connected UC » Operations » Dashboards » Click on the cluster
Here we can see the overall resource performance
Over here is the call activity stats
It also makes it super easy to access the ongoing alerts
And the best one yet is it simplifies the way we collect logs




















