Prometheus - Grafana
What is Grafana?
Grafana is a data visualization and analytics tool that integrates with Prometheus to create rich, interactive dashboards and visualizations.
Grafana is a great companion for Prometheus as it’s able to take the data that Prometheus has collected and present it in a visually appealing dashboards.
Setting up Grafana
First, add Grafana repository to our linux server
1
2
3
4
sudo apt-get install -y apt-transport-https
sudo apt-get install -y software-properties-common wget
wget -q -O - https://packages.grafana.com/gpg.key | sudo apt-key add -
echo "deb https://packages.grafana.com/oss/deb stable main" | sudo tee -a /etc/apt/sources.list.d/grafana.list
Now we can begin the installation
1
2
sudo apt-get update
sudo apt-get install grafana -y
After that, we can just start the Grafana service
1
2
sudo systemctl start grafana-server
sudo systemctl enable grafana-server
Use this commmand to check wether the service is up and running
1
systemctl status grafana-server
1
2
3
4
5
6
7
8
9
10
● grafana-server.service - Grafana instance
Loaded: loaded (/lib/systemd/system/grafana-server.service; disabled; vendor preset: enabled)
Active: active (running) since Mon 2023-07-17 05:32:36 UTC; 6h ago
Docs: http://docs.grafana.org
Main PID: 3984 (grafana)
Tasks: 15 (limit: 9386)
Memory: 77.2M
CPU: 51.622s
CGroup: /system.slice/grafana-server.service
└─3984 /usr/share/grafana/bin/grafana server --config=/etc/grafana/grafana.ini --pidfile=/run/grafana/grafana-server.pid
Now we can access the web on http://198.18.0.120:3000
Connecting to Prometheus
To connect it with Prometheus, we need to add Prometheus as a Data Source on Grafana. To do that, go to Administration > Data Sources > Prometheus, and then add the url to the Prometheus server.
After that, you can start creating cool dashboards utilizing data scraped by Prometheus
Using Dashboard Templates
Creating your own dashboard is pretty cool, but its confusing and tideous, a better way to do that is utilizing pre-exisiting dashboard that you can easily import. Here you can find a lot of cool Grafana Dashboards
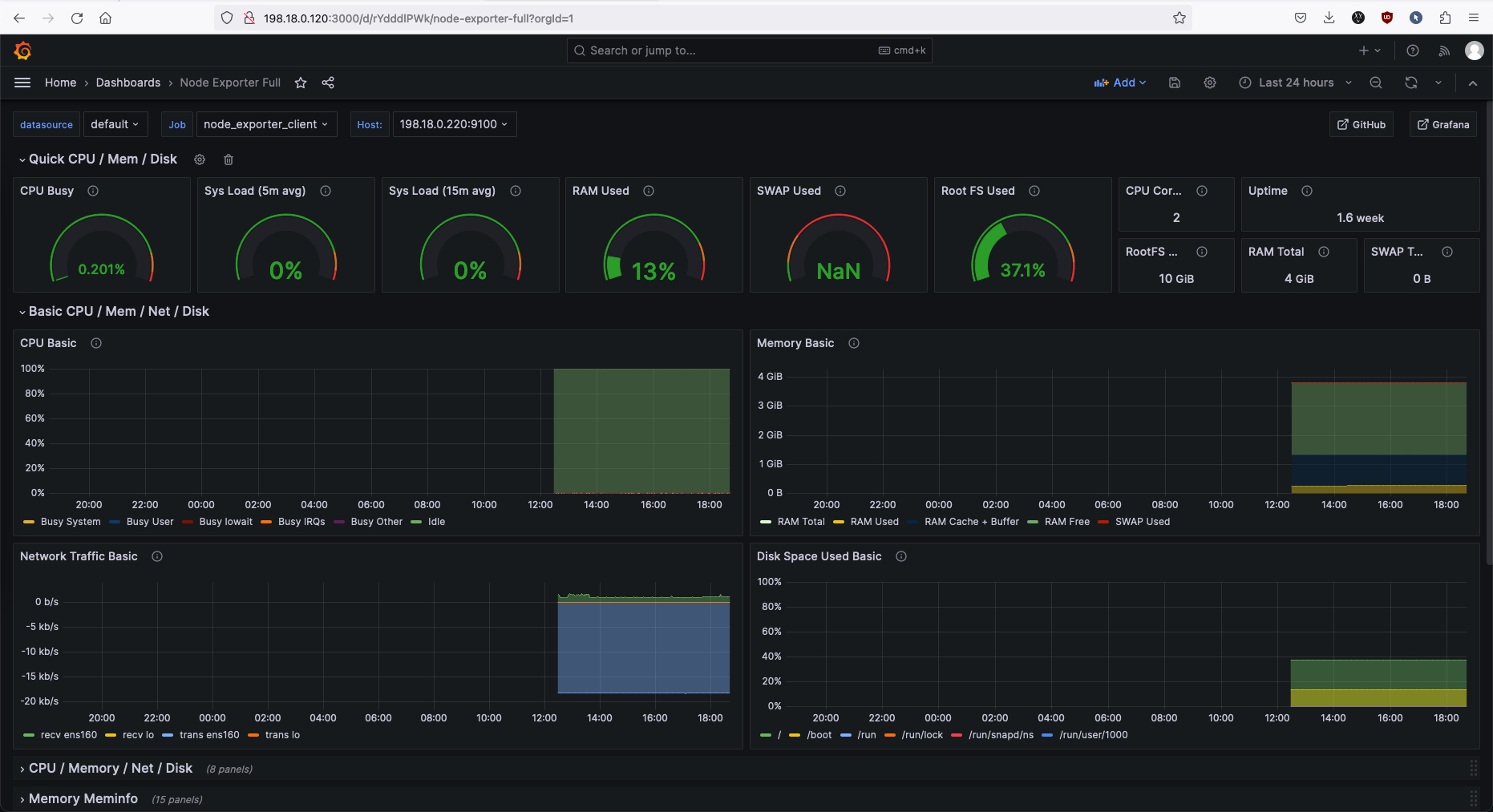
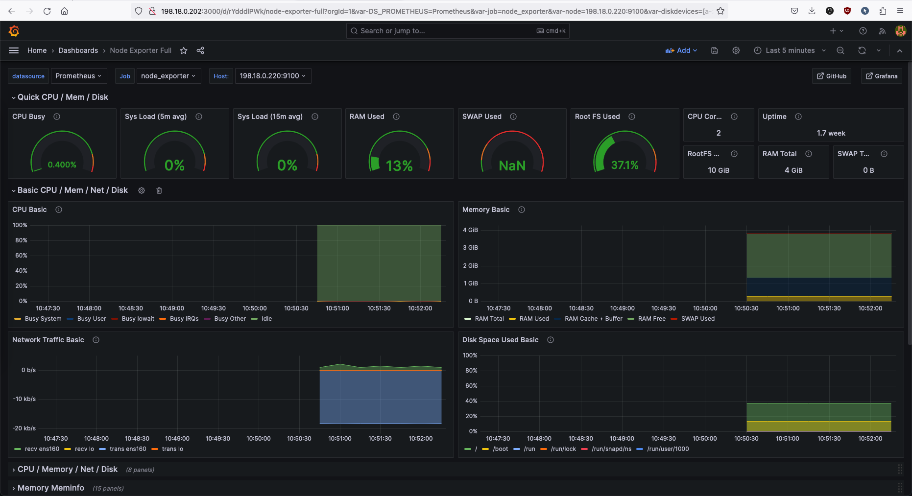
Here we’ll use the Node Exporter Full. This dashboard will show metrics scraped by Node Exporter module. Select Copy ID to Clipboard
After that paste the ID that has been copied
And now we have a clean dashboard for our nodes.
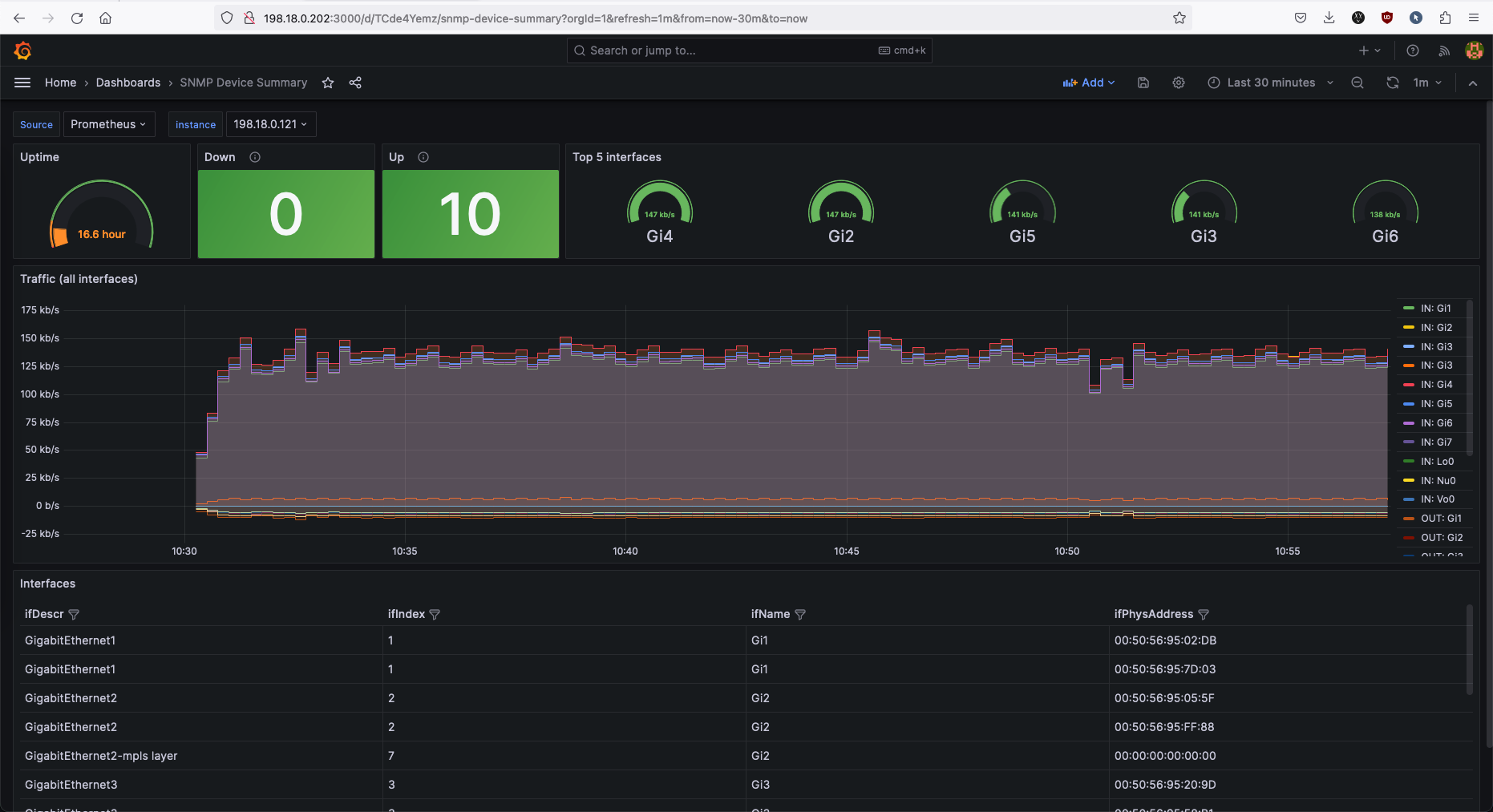
Another dashboard example, this time its for SNMP Exporter called SNMP Device Summary. This is how it looks like
Pertty cool!








